Observability and predictability: two things every operations leader wants out of their software. But without a detailed view of how things are running, it can sometimes be like flying an airplane without a cockpit. That’s why we’re excited to announce Insights Hub: your integration cockpit.

Built for the enterprise, Insights Hub provides visibility into how your teams are using Tray - all in a visually-rich dashboard.
Insights Hub is a powerful new analytics interface for the Tray platform that provides teams with a new level of observability in their Tray instance by collecting, tracking, and visualizing tasks, workflows, and usage. With clearer visibility into how Tray is being used, teams can gain better predictability, remediate issues faster, and scale with confidence. Let’s dive deeper.
More visibility into execution for predictability and compliance
For product teams using Tray's embedded capabilities, successfully delivering integrations to your end customers can have a huge impact on the success of your application. Visibility into how your customers are using and adopting integrations is critical for ensuring license predictability and meeting SLAs. With Insights Hub, you can track integration adoption, data volume, and active end users to confidently deliver integrations, better predict spending, and meet performance expectations across your end customers.

Understand the adoption rate of any integration by tracking active users.
Identify issues faster for timely remediation
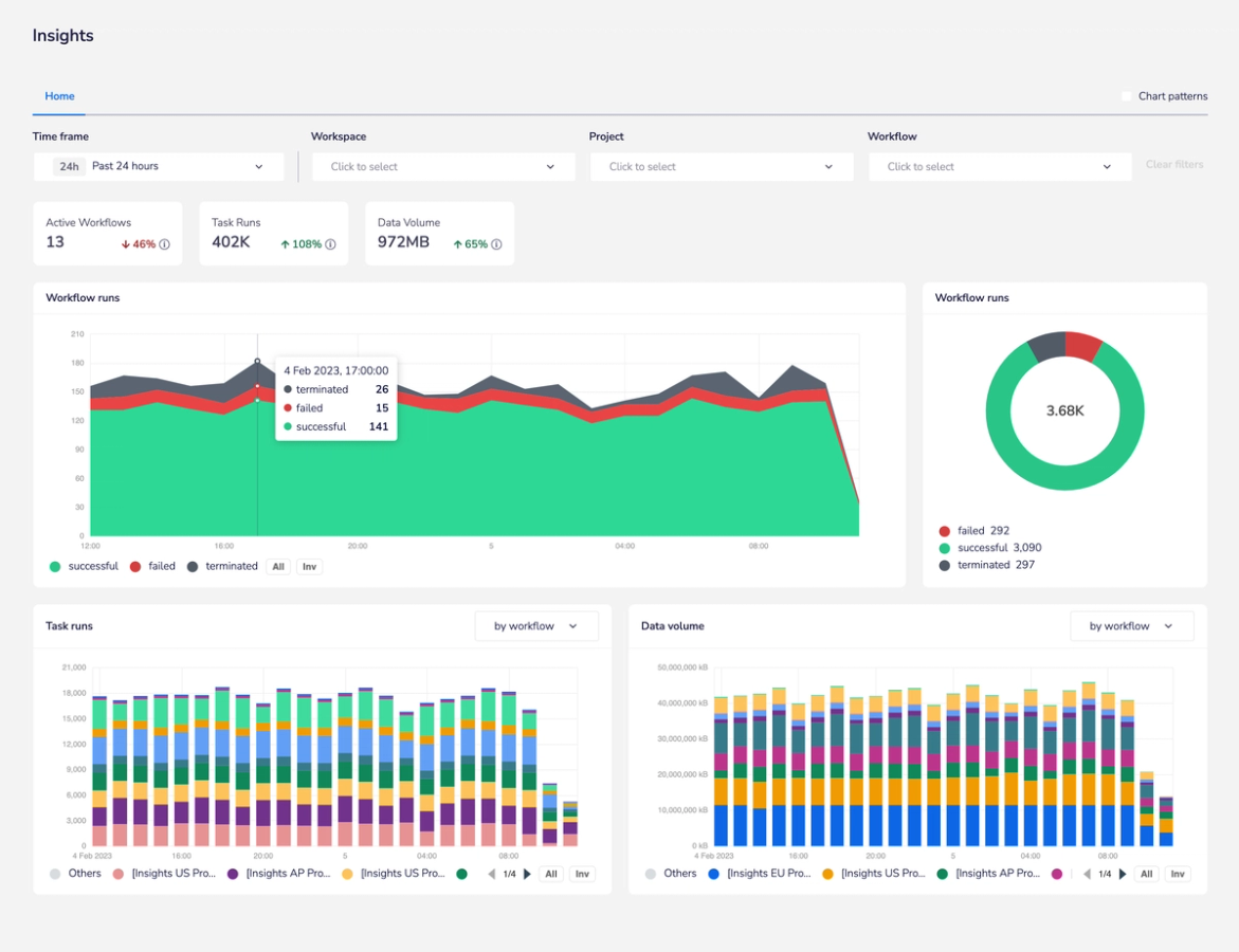
The best part about having an integration cockpit is being able to understand at a glance how everything is running. Real-time visibility into tasks and workflows lets you track changes in tasks run over time, error rates, and terminations so you can quickly identify and address any issues across your integration landscape.

Gain clear visibility into the success rate of each of your workflow runs.
Scale with confidence
Insights Hub delivers a single cockpit for clear visibility into tasks, workflows, volume, users, trends, and executions. By analyzing performance over time, teams can more easily identify and optimize areas of friction - such as repeatedly failing workflows, low usage rates, or spikes in data volume. Your team gains the confidence needed to successfully manage and scale your automations without having to scale your operational effort.

Easily see which workflow is contributing to the highest number of task runs.
Track and visualize key performance metrics
Insights Hub currently allows users to track the following key metrics:
- Change in task runs over time
- Integrations Adoption (Embedded)
- Error rate %: Success/Failure
- Task runs by Workflow or Solution
- Workspace task runs and workflow runs
- Data volume (throughput)
Insights Hub is now available to all Tray users
Insights Hub is now available to all Tray users and we’ll continue to add new features and customization options – so stay tuned!



